
2020年注定是人类历史上极不寻常的一年,对香港来说更是如此。新冠疫情的持续袭击;中美之间的大国角力;香港国安法出台后的由乱向治;都让香港经历了前所未有的挑战和转折。辞旧迎新之际,我们为您梳理了过去一年发生在香港的重大事件,与您一起重温香港2020。
同心抗疫 共渡难关
2020年初,新型冠状病毒出现蔓延之势,香港特区政府首次接获国家卫健委通知后,便即时展开防疫抗疫工作。纵观全年,在中央有力支持下,特区政府的抗疫工作在“迅速应变”、“严阵以待”和“公开透明”三大原则之下,迅速、有序进行,并及时了解市民需求,推出多项措施纾解民困,与市民同心抗疫,共渡难关。
△香港特首林郑月娥早在1月25日大年初一召开抗疫记者会
经历过2003年非典疫情的香港拥有响应迅速的抗疫机制,港府在1月8日便刊宪将新冠病毒列为传染病,号召全香港市民自觉做好防护抗疫措施,对于病毒予以高度警惕。直至1月23日,香港出现首两例正式确诊病例,两天后,再有确诊病例出现,行政长官林郑月娥宣布将防疫应变级别调至最高的"紧急"级别,2月4号凌晨起,罗湖、落马洲、皇岗及港澳码头等口岸暂时关闭,至今仍未完全解封。
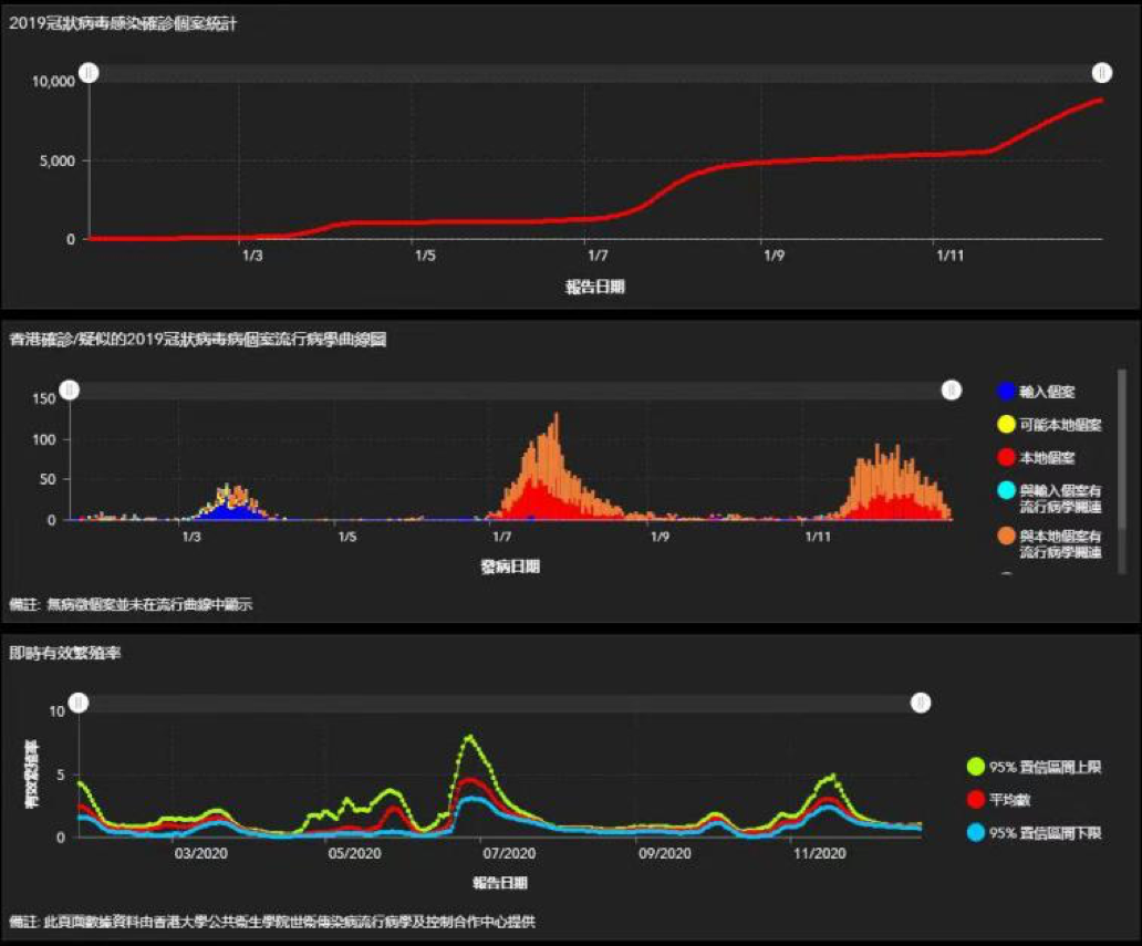
疫情来势汹汹,2月9日,香港单日确诊10例病例,而且出现“打边炉(吃火锅)家族”群组暴发,当日确诊病例有9例与该群组有关,创下了当时香港单日确诊病例最大的升幅,香港暴发了第一波疫情。
为提升社会防疫抗疫能力,并向企业及市民提供援助,特区政府推出第一轮总值300亿元的防疫抗疫基金,发布了24项纾困措施。同时,香港财政司司长陈茂波于2月26日发表新一年财政预算案,提出总值1200亿元的多项宽免措施,包括向18岁或以上永久居民全民派发一万元,帮助市民解决燃眉之急。
3月,外地疫情迅速恶化导致“港人回流潮”,输入病例及本地病例大幅增加,形成第二波疫情。期间出现婚宴群组,多个酒吧群组及卡拉OK群组,特区政府进一步收紧防疫措施,例如推出“限聚令”、关闭部分处所、对食肆施加营业规定等,全港进入防疫严守期。
疫情对香港经济造成史无前例的冲击,百业萧条,部分企业面临倒闭,大规模裁员随时出现。特区政府4月8日公布第二轮纾困措施,总计1375亿港元,全面支持企业经营、保障市民就业,力促经济复苏。
经历了两个月的平静期之后,7月初,以本地病例为主的第三波疫情正式暴发,首次出现安老院舍暴发、学生确诊等高危情况,本地感染病例数字成倍增长。7月19日,单日确诊首次突破100例;7月30日,最高单日确诊达到149例,创下全年最高记录;短短数个星期就累计新增超过3700例确诊……
△第三波疫情单日确诊曾达到149例创下全年最高记录
第三波疫情肆虐,特区政府继续以系统和精准的方式,因应疫情的实际发展,逐步有序地分阶段调整各项抗疫措施,包括严格实施入境防疫管制措施、全面加强疫情监测及病毒检测等,多管齐下防止病毒传播;并推出第三轮240亿元防疫抗疫基金及其他措施,继续向受疫情影响的行业和市民提供援助。但这波严重疫情,也让香港在病毒检测能力和住院床位等方面,暴露出明显不足,中央随即有针对性的出手援助,疫情最终受控。
11月下旬,一个超过700人感染的大型“跳舞群组”把香港推进第四波疫情,直至年底仍未平息,数星期内全港累计确诊数再次突破3000例,确诊人士来自各区、各行业,令遏止疫情扩散出现极大困难。特区政府被迫再次收紧“限聚令”等防疫措施,继续通过各种方式扩大市民检测范围,并推出涉及64亿元的第四轮防疫抗疫基金,支持因为政府收紧防疫措施而受重创的行业。
△大批在英国留学港生在圣诞新年假期返港
临近年底,英国出现变种新冠病毒,恰逢不少在英留学的港生圣诞新年假期返港,香港防疫情势再现挑战。香港财政司司长陈茂波表示,特区政府透过收紧来港限制、到港后特定交通安排、延长隔离期限及指定酒店检疫隔离等措施,冀能进一步防止输入病例。在本地病例力争清零方面,也想方设法要找出已被感染的患者,予以隔离和治疗,并切断传播链。就此,尽可能大范围地进行病毒检测,便可尽量扫瞄出感染病例,大幅切断病毒传播的源头。加上日后疫苗接种计划的展开,整个抗疫工作便有了两层防护。
中央支持 救危解困
一年之中,香港疫情不断反复,特区政府多次寻求中央政府协助,主要集中在加强病毒检测能力、建设临时治疗设施、疫苗供应等方面,均获得中央政府积极回应及大力支持,充分体现了中央对香港特区的关怀备至。
8月初,面对凶猛的第三波疫情,应特区政府求助,中央迅速组成内地核酸检测支持队支持特区抗疫。支持队由中央政府统筹,国家卫生健康委员会组建,协助特区政府筹备临时实验室的工作,以大幅提升特区病毒检测能力,并协助特区政府在亚洲国际博览馆建设临时社区治疗设施,以满足特区治疗轻症病人的需求。
香港政制及内地事务局局长曾国卫指出,支持队伍迅速组成来港,充分显示“一方有难、八方支持”的团结互助精神。特区政府坚信有国家作强大后盾,香港必定能战胜严峻疫情,让市民重回正常生活,尽快恢复经济。
△香港市民参加普及社区监测计划
为截断在社区传播的病毒源头,在中央政府支持下,特区政府在9月1日展开普及社区检测计划,为市民提供“愿检尽检”服务。内地核酸检测支持队短时间内安排570多名队员到港,大幅提升香港的检测能力,使普检能够及时顺利进行。为了在指定时间内完成大量检测,支持队与时间赛跑,实行“两班倒”或“三班倒”,保持实验室24小时不间断高效运作,最终协助特区政府成功控制了第三波疫情。对此,行政长官林郑月娥向中央政府和提供协助的省市致以由衷的谢意,她更引用内地核酸检测支援队队长余德文的话“香港有需要我们协助的,我们必须义无反顾。”表示这句简单而有力的话语,正体现了中央对特区及港人的支持。
△首批国产疫苗即将到港
面对接踵而来的疫情,疫苗是全港市民的希望。中央政府为支持香港确保疫苗供应,同意在有需要时预留一定数量的内地研发或生产的疫苗供香港市民使用。林郑月娥于12月11日宣布,香港采购新冠病毒疫苗工作取得突破性进展,来自中国内地的科兴控股生物技术有限公司将向香港供应750万剂以灭活技术生产的疫苗,首批100万剂疫苗最快在2021年1月抵港。这意味着科兴将成为首间向香港提供疫苗的厂商,中央全方位的支持,给了特区政府和香港市民战胜疫情的坚定信念和十足信心。
由乱向治 行稳致远
在全力对抗疫情的同时,2020年的香港,同样面临着 “修例风波”的余波冲击,5月,临近“反修例运动”一周年,加上香港疫情暂时受控,黑暴活动在全港多区死灰复燃,多间大型商场出现抗议活动。
△十三届全国人大常委会副委员长王晨
就在以“黑暴”为代表的香港本土恐怖主义日渐抬头之际,5月22日,十三届全国人大常委会副委员长王晨向十三届全国人大三次会议作关于《全国人民代表大会关于建立健全香港特别行政区维护国家安全的法律制度和执行机制的决定(草案)》的说明,随后这一重要涉港决定在5月28日的全国人大会议上正式通过,自公布之日起施行。这是最高国家权力机关贯彻党的十九届四中全会精神,根据宪法和香港基本法的有关规定,适应新的形势和需要,坚持和完善“一国两制”制度体系,从国家层面建立健全香港特别行政区维护国家安全的法律制度和执行机制的重要制度安排,为下一步制定相关法律提供了宪制依据。饱受“黑暴”之苦的香港社会对此普遍支持,认为亟需堵塞香港特别行政区长期以来在国家安全方面存在的法律漏洞,去除笼罩在香港上空的“黑暴”阴云。
△香港国安法封面
6月30日,全国人大常委会表决通过《中华人民共和国香港特别行政区维护国家安全法》。特区政府即日刊宪,并于当晚十一时生效。当日,香港建制派议员发表联合声明,全力支持香港国安立法,并称赞该项立法是香港前途的“定海神针”,在声明中,建制派立法会议员主张,制定和落实香港国安法能够止暴制乱,让香港社会恢复平静,避免青年人成为政治牺牲品,从根本上消除动乱的祸源。另一边厢,国安法被形容是悬在乱港分子头上的一柄达摩克利斯之剑,令许多乱港“中坚力量”匆忙以各种方式“退圈”,他们有的选择潜逃,有的选择“潜水”,有的急忙“改头换面”,仅有少数负隅顽抗。
6月26日,祸港四人帮之一的陈方安生宣布从公民及政治工作退下来;6月30日当天,铁杆港毒黄之锋、罗冠聪、周庭,纷纷在社交媒体上宣布,正式退出“香港众志”,所谓的港独组织“香港众志”、“香港民族阵线”等纷纷解散、分崩离析……
△中央驻港国安公署挂牌
7月3日,依据香港国安法第12条,香港特别行政区维护国家安全委员会正式成立;7月8日,中央人民政府驻香港特别行政区维护国家安全公署正式挂牌。香港社会随即有观点指出,香港国安法规定设立的两个重要机构投入运作,宣告了香港在回归祖国23周年的重要时刻,正在开启“二次回归”的新进程。随着香港国安法的颁布实施以及后续措施的落地,持续逾一年的“黑色革命”基本被平息,香港各界持续发声支持拥护,一致认为香港国安法给香港带来了久违的和平与安定,为香港长治久安打开了崭新局面。
△香港中联办主任骆惠宁
10月1日,香港中联办主任骆惠宁在庆祝国庆活动上表示,正是因为中国日益强大,使香港免于坠入颜色革命深渊,全国人大常委会制定《香港国安法》,让香港结束“港独”猖狂、黑暴肆虐的动荡局面,迎来由乱向治的重大转折,确保一国两制在香港行稳致远。
当然,对于那些仍然顽固不化的乱港分子将面临的刑责,香港国安法也给出了明确的法理依据,此前因涉嫌欺诈等罪名被拘押的“乱港头目”黎智英,12月11日被警方加控一项“勾结外国或者境外势力危害国家安全”罪,成为首名被落案控告此罪名的人。
不过,就在各界为此拍手称快之时,黎智英在次日的庭审中,被主审法官批准以1000万港元保释外出,引来一片哗然,作为控方的律政司随即表示将上诉至终审法院。12月28日,紫荆研究院发表民调结果显示,近七成市民反对香港高等法院批准黎智英保释,有六成半市民因黎智英获准保释而减少对香港司法制度信心。但在香港国安法已颁布的当下,市民仍旧相信黎智英终将会受到法律的制裁,为他长期以来祸乱香港的行为付出应有的代价。
来到年底,香港民建联主办的香港年度汉字评选中,"安"字高票当选,凸显了香港市民充分认可国安立法带来的安全、安稳、安定祥和。
拨乱反正 重新出发
△香港立法会会议
修例风波以来,与香港社会上黑暴和揽炒活动遥相呼应的,便是揽炒派议员在立法会内不断制造的乱象。香港重新出发,立法会工作拨乱反正是重中之重。仅以内务委员会主席选举为例,自2019年10月本届立法会复会以来,历经逾7个月,共举行了17次会议,仍然未能选出内务委员会正副主席,以致拖累其他议会事项都无法正常展开,许多关乎香港经济民生的议案都被积压延后。如此长时间跨度的停摆乱象在香港立法会史上前所未有,市民连连哀叹和愤怒。
而造成此乱象的罪魁祸首便是以郭荣铿为首的揽炒派议员,不断滥用职权、疯狂“拉布”,以缺席、利用规程问题延长会议时间以及通过制造混乱令会议停摆,拖延内务委员会及18个事务委员会主席选举,更一再阻碍立法会大会的进程。
△立法会内委会主席李慧琼
5月18日,拖延已久的立法会内委会主席选举终于有了结果,李慧琼成功连任内委会主席。她在当选后随即承诺,抓紧时间利用余下2个多月处理许多积压的议案,令议会工作回归正轨。这也是全港市民在如此困难的时期最乐意看到的结果。
7月31日,因疫情严峻,香港特区政府宣布将原定于9月举行的立法会选举押后一年。8月11日,十三届全国人大常委会通过本届香港立法会继续履行职责决定,下届立法会选举何时举行由香港社会情况而定。
第六届立法会在9月30日展开延任后新一年度会期,揽炒派议员不知悔改,继续极尽能事瘫痪议会运作。11月11日,全国人大常委会通过香港立法会议员资格问题的决定,4名曾乞求美国制裁中国、干预香港事务的“揽炒派”议员杨岳桥、郭荣铿、郭家麒及梁继昌经依法认定不符合拥护基本法和效忠特区的法定要求,实时丧失议员资格。同一天,反对派上演“总辞”闹剧。立法会终于重回正轨,恢复正常运作。
△国务院港澳事务办公室副主任张晓明
国务院港澳事务办公室副主任张晓明11月17日表示,爱国爱港者治港,反中乱港者出局,这是“一国两制”下的一项政治规矩,现已成为一项法律规范。他指出,在香港社会崇尚的民主、自由、人权等核心价值之前,应当加上“爱国”一词。
△施政报告记者会现场
11月25日,香港特区行政长官林郑月娥顺利在立法会发表任内第四份施政报告。一年之前,因反对派议员在修例风波中的无理阻挠,这一每年的规定动作被迫中止;揽炒派闹辞后,林郑月娥认为,现在的立法会不会成为橡皮图章,而会是一个更理性、更好的平台,让特区政府官员与议员交流意见,未来真正做到为民纾困。立法会财务委员会主席陈健波表示,此前面对揽炒派议员的疯狂“拉布”,建制派议员的质询往往需要精简再精简,否则甚至有成为“帮手”之嫌,现在立法会里没有了揽炒派的干扰,议员有充分的时间去执行质询政府的天职,提出更多有建设性、针对性的问题,更好维护市民权益,让香港重新出发。
增强身份认同 促进人心回归
香港国安法正式实施后,全面开展国家安全教育也随之提上日程,这是香港教育正本清源、根治旧疾、重回正轨的重大契机,而建立健全与“一国两制”相适应的教育体系,合乎港情国情,也是民心所向。
长期以来,反对派利用政治问题扰乱香港教育系统,致使校园内外乱象丛生,学生深受其害。香港一些年轻人受反中乱港势力教唆煽动,藉修例风波盲目参与违法暴力活动,更有甚者侮辱国徽、国旗,呼喊“港独”口号,严重冲击香港法治,公然挑战“一国两制”原则底线。统计显示,在修例风波被捕人员中,学生占比超过四成,年龄最小的只有12岁。
这一切在香港国安法实施后迎来转机。7月11日,香港特区行政长官林郑月娥表示,她已经要求香港特区政府教育局局长制定一套计划,全面在学校开展有关宪法、基本法、《国歌条例》及香港国安法的教育工作。特区政府会给予学校最大支持,携手努力培养青年人成为具国家观念、香港情怀、国际视野,有素质的新一代。
△香港一所中学举行升国旗仪式
就在2020年十一国庆当日,特区政府、中联办以及香港多所学校举行升旗仪式,庆祝中华人民共和国成立七十一周年。香港教育局局长杨润雄表示,随着《香港国安法》及《国歌条例》相继实施,香港教育局全力支持学校开展国家安全教育及国歌教育,鼓励多举行升旗及奏唱国歌活动,提升学生的国民身份认同。
在青少年成长过程中,教师扮演着重要角色,而“黄师”也是香港教育面临的一大问题。10月5日,香港教育局公布,一名小学教师有计划地利用教案、教材等散播“港独”信息,于9月下旬被取消其教师注册。这是修例风波以来首名被除牌的教师,也是首次有教师因播“独”被取消注册。
从2009年被列入香港高中必修课以来,通识教育科就争议不断,“毒书”“毒师”“毒题”频频出现,通识教育不仅未能提升学生独立思考、慎思明辨的能力,反而沦为反中乱港分子对学生“洗脑”“播毒”的渠道。11月26日,特区政府宣布优化通识科课程,对症下药、精准治疗,包括精简课程内容、优化教材及考评、重视法治学习、增强中华文化认同、提供赴内地考察机会等,不仅释放了教学压力,回归高中教育注重巩固知识基础的本位,还大大压缩了失德教师夹带私货的空间,可望未来还校园一片净土,还青少年一个美好未来。
青少年这个群体决定着香港的未来,而另一个群体则切实影响着香港的现在,那就是总数达17万7千多人的香港公务员队伍。众所周知,公务员队伍是香港特别行政区政治体制中重要的一部分,是支持和落实特区政府施政,实践“一国两制”的中坚力量。而在修例风波中,竟有公务员出现在违法集会的现场。因此,香港国安法当中,对香港特区政府公务员的就职宣誓作出了明确规定。
香港特区政府公务员事务局10月12日向特区政府各部门发出通告,所有在2020年7月1日或之后受聘的公务员,须宣誓或作出声明拥护香港基本法、效忠香港特区和对香港特区政府负责,作为聘用条件的一部分。公务员事务局将会在短期内公布有关要求所有现职公务员签署声明的具体安排。
△香港特区公务员宣誓现场
12月16日,香港特区政府为副局长和政治助理举行宣誓仪式,全体12位副局长和14位政治助理在行政长官见证下,作出宣誓;12月18日,特区政府常任秘书长、部门首长和高级首长级公务员也作出宣誓。至此,香港特区政府政治管制官员队伍和最高级别公务员队伍均已完成宣誓。
公务员作出宣誓或签署声明,是对其在《基本法》和《公务员守则》下须背负的责任和期望的公开确认和真切体现,使其更明确地意识到公职身分所带来的责任、承担和要求,有助进一步保护、巩固和推广公务员队伍要恪守的核心价值,从而确保特区政府的有效管治。
融入发展大局 助力青年发展
在国家经济发展大局中,香港的作用不可替代,11月出台的第十四个五年规划和二○三五年远景目标的建议当中,特别提到要高质量建设粤港澳大湾区。为此,香港特区政府2020年的重点工作之一,就以落实《粤港澳大湾区发展规划纲要》及进一步深化粤港两地合作为方向和目标。特区政府在金融、科技、法律、基础建设、人才等多方面与大湾区其他城市合作推出互联互通政策及措施,加快粤港澳大湾区成型。此外,为加强推动和协调有关大湾区建设的工作,特区政府还专门设立了粤港澳大湾区发展办公室。
5月,中央政府发布了《关于金融支持粤港澳大湾区建设的意见》,加大金融支持粤港澳大湾区建设力度,提升粤港澳大湾区在国家经济发展和对外开放中的支持引领作用。支持香港在“一国两制”方针下发挥金融体系的独特优势,深化内地与港澳的金融合作。
此外,中央也一直支持香港巩固及提升国际金融中心地位。2020年前11个月,香港的首次公开招股IPO集资总额达3050亿元港币,居全球第二位。目前,在香港交易所上市的公司超过一半为内地企业,它们分别占港股市值和交投量的80%以上。可以说,在一国两制的优势之下,港股为内地企业出海融资创造了得天独厚的便利条件,内地优质企业接连在港上市也为港股发展不断注入新动能。
毫无疑问,粤港两地合力将提升大湾区在国家经济发展和对外开放中的支撑引领作用。香港特区行政长官林郑月娥在10月30日以交换文本方式,与广东省省长马兴瑞签署落实《粤港合作框架协议》2020年重点工作,在优势互补、互利双赢的基础上,共同推进涵盖8大主要范畴的57项措施。
特区政府政制及内地事务局发言人指出,粤港澳大湾区建设是国家进一步改革开放的重大发展战略,亦是香港在疫情后恢复经济动力的重点方向。通过进一步深化粤港澳合作,大湾区建设的目标是推动大湾区经济协同发展,发挥三地互补优势,建设宜居、宜业、宜游的国际一流湾区。
在粤港澳大湾区发展进程中,香港除了是货物和资金的流转站,更是一个国际化优秀人才的聚集中心。全面深度参与大湾区建设,是香港融入国家发展大局的主要平台,也是时代赋予香港青年一代的最佳历史机遇。
△近年到内地升学的香港学生数目大幅上升
百年大计,教育为本。国家教育部历来高度重视对港招生工作,经过多年实践与努力,香港学生到内地就学渠道得到有效拓宽,招生规模稳步扩大。根据教育部资料显示,截至2020年7月,共有380所内地高校具备招收港澳台学生资格。
同时,随着香港学生赴内地升学人数日渐增加,特区政府教育局近日公布本学年内地高校招收香港中学文凭考试学生计划的具体安排。参与文凭试收生计划的内地高等院校增至127所。
除了求学深造之外,大湾区也对香港青年的职业规划张开怀抱。《粤港澳大湾区发展规划纲要》中提出,鼓励港澳居民中的中国公民依法担任内地国有企事业单位职务,为港澳青年提供更多就业机会和更好工作条件,广东省在7月推出《粤港澳大湾区(内地)事业单位公开招聘港澳居民管理办法(试行)》。深圳市更进一步,在11月13日发布的《深圳市服务“双区”建设专项招录公务员公告》中,增设5个职位定向选拔港澳优秀青年成为公务员,融入国家发展、参与大湾区建设。这也将有利于香港人力资源要素融入湾区,深港两地共同繁荣发展。
发挥香港所长 服务国家所需
香港与祖国命运与共,香港的发展与国家紧密相连。在过去一年中,香港在全面准确贯彻“一国两制”方针的基础上,进一步发挥了在国家经济发展和对外开放中的地位和功能。继续发挥既是国际连通内地的门户,也是内地与全球接轨的桥梁的优势,不断取得新成就。
△香港蝉联全球最自由经济体荣誉
9月10日,加拿大智库菲沙研究所公布了《世界经济自由度2020年度报告》,香港再次荣膺全球最自由经济体。特区政府发言人指出,这明确肯定香港一直以来坚定地建立一个自由经济体及提供公平营商环境的决心。
十九届五中全会后,国家提出构建国内国际双循环相互促进的新发展格局,香港继续发挥自身优势,充当国家重要门户角色,以粤港澳大湾区发展为切入点,积极成为国内大循环的“参与者”和国际循环的“促成者”
△第五届“一带一路高峰论坛”云集政商界翘楚探讨“一带一路”合作机遇
另一方面,香港特区一直积极致力参与国家提出的“一带一路”倡议,并致力与其他“一带一路”经济体在多方面加强合作。2020年11月,特区政府与香港贸发局继续举办第五届“一带一路高峰论坛”,吸引超过六千位来自约八十个国家和地区的政府官员、企业家及专业人士以线上形式参与,探讨“一带一路”倡议下的合作机遇。此外,约二百四十家香港企业踊跃参加在上海举行的第三届中国国际进口博览会,较去年增加约20%,反映出港资企业积极融入国家发展大局的积极意愿和切实行动。
全国政协常委林建岳指出,香港未来以粤港澳大湾区和“一带一路”建设作为“抓手”,参与“十四五”规划。一方面积极参与大湾区建设,提高大湾区经济创新力和竞争力,为加快形成“双循环”新发展格局提供支撑;另一方面,发挥一国两制优势,将香港打造成为“一带一路”建设中,国际金融与专业服务的功能平台。
2020年的香港,在新冠肺炎疫情笼罩之下艰难前行,身处当今世界正在经历的百年未有之变局和自身正在经历的由乱向治的变局之中,香港依靠祖国支持和自身努力,毅然选择了迎难而上,确保一国两制行稳致远。展望未来,正如行政长官林郑月娥所说,在疫情缓和后,香港一定会在中央的大力支持之下重振经济,重整社会秩序,恢复香港的国际声誉和重建市民对政府的信任,让香港重新出发,再创高峰!(总台记者 周伟琪 金东 朱丹 刘志敏 黄耀祖 冯良辰 李志强 王瀛 苏子杰 魏可枫 叶丽丽 陈东毅)